O que há de novo na versão 2.394.0?
Adicionado o recurso "Informações sobre um cliente"
Agora você pode acompanhar de perto a interação dos seus clientes com a sua empresa! No novo módulo 'Informações sobre um cliente', você encontra dados detalhados sobre os contatos, avaliações e desempenho dos funcionários deles. Descubra quais colaboradores são mais engajados, as médias de avaliação e muito mais. Acesse no menu lateral: "Dashboard Principal > Informações sobre um cliente" (ícone de mala) E preencha com o cliente e período que deseja consultar conforme a imagem abaixo:
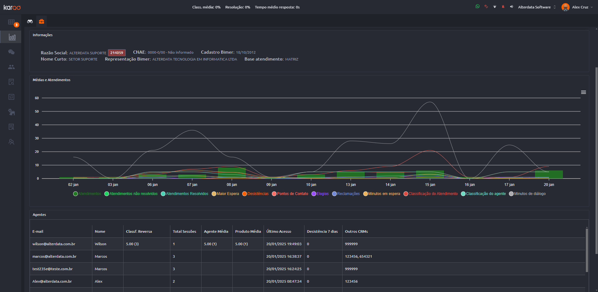
Dividimos as informações do cliente em 3 campos: "Informações, Médias e Atendimentos e Agentes." A seguir, vamos falar sobre cada um deles:
Informações: Aqui teremos os dados de cadastro do seu cliente, como Razão Social, CNAE, Nome Curto, etc.
Médias e Atendimentos: Acompanhe em gráfico o desempenho dos atendimentos realizados para este cliente. Você verá a quantidade de atendimentos, resoluções, desistências e muito mais.
Agentes:Conheça os funcionários do seu cliente que utilizam o Karoo. Veja informações como a classificação que eles dão para nossos serviços e a sua frequência. Esse Grid possui o seguintes dados:
E-mail: E-mail informado ao acessar o Karoo.
Nome:Nome informado ao acessar o Karoo.
Classf.Reversa: Classificação realizada pelo operador do agente do Karoo para o cliente.
Total de sessões: Quantidade de sessões atendidas desse funcionário.
Agente Média: Média de classificação dada para nossos agentes por esse funcionário.
Produto Média: Média de classificação dada para nossos produtos por esse funcionário.
Último acesso: Última vez que esse funcionário entrou no Karoo para receber atendimento.
Desistência 7 dias: Número de desistências desse funcionário nos últimos 7 dias corridos.
Outros CRM: Outros códigos CRMs usados por esse funcionário no contato.
Esse recurso só está disponível para clientes que possui a integração Karoo x Bimer
Configuração "Funções" adicionada
Agora você pode criar novas funções no Karoo, além de visualizar as já existentes. Acesse Configuração > Funções para personalizar as permissões dos seus colaboradores.
Também implementamos melhorias e correções para melhorar a sua experiência com o Karoo:
Melhoria na visualização de Class. média (gráfico do agente na parte superior): Gráfico da classificação média dos agentes agora com melhor visualização.
Melhoria em campos que possuem múltiplas seleções: No Karoo temos diversos campos de onde é possível selecionar várias opções ao mesmo tempo (por exemplo, no cadastro de agente onde há grupo, departamentos, marcadores, etc.). Realizamos ajustes nesses campos para melhorar a visualização.
Melhoria no módulo de pesquisa de atendimento: agora o "Pesquisa de atendimento" também irá exibir os atendimentos que estão em andamento.
Melhoria no cadastro de departamento: Na listagem dos departamentos temos o campo "Expediente", esse campo estava exibindo o expediente da conta mesmo se no cadastro do departamento estivesse outro cadastrado (Apesar de exibir o cadastro da conta, o Karoo respeitava o expediente do departamento.). Agora o expediente será exibido corretamente conforme o cadastro do departamento.
Melhoria na planilha de pesquisa de atendimento: melhoramos o processo de exportação de dados para a planilha no módulo de pesquisa de atendimento. Antes, caso houvesse muitos dados na consulta, nem todas as informações eram levadas. Otimizamos a exportação para levar todos os dados.
Ajuste no botão de encerrar sessão pela fila de atendimento: O botão de encerrar atendimento pela fila estava ficando como desativado, porém, ao clicar, ele funcionava. Ajustamos o comportamento do botão para aparecer ativado/desativado corretamente.
Ajuste no filtro de horário: agora o Karoo irá considerar o filtro de hora nas pesquisas.

